Appearance
在线报修
随时随地的提交在线报修,提高工单流转速度,提升租住体验。租客移动端、管理移动端均可发起报修。
简介
人员管理
客服人员可以绑定岗位与部门,以便直接锁定负责该工单的工作人员,即使产生了人员流动,也无需重新设置。
参数设置
1、工单分类
1 )工单类型
工单类型:用于添加一级分类,例如:公共维修。
工单类型绑定岗位与部门,以便直接锁定负责该工单的工作人员,即使产生了人员流动,也无需重新设置。

2 )工单子类
子类数量:填写一级分类下的二级分类,例如:公共维修-电梯。
收费设置:用于设置工单服务的收费标准和收费规则。
2.1 )预约时段
启用时间段模式后,租客需按照设定的时段预约工单,防止单个时间爆单的情况
当设置了间隔时间预约上限数,当该时段预约满后将无法在进行选择,只能瞬移选择其他时间进行预约。
2.2 )费用设置
完成后收费:租客下单无需支付费用,待工单服务完成后即支付实际费用。
下单即收费:租客下单需支付所选择的服务规格费用,如后续工单服务中还消耗了耗材,完结工单后还需支付耗材费用。
订金:租客下单只需支付所选择的服务规格的部分费用,剩余费用工单完结后支付;
全额:租客下单需支付所选择的服务规格的全部费用,如后续工单服务中还消耗了耗材,完结工单后还需支付耗材费用。
2.3 )耗材设置
当工单服务过程中可能涉及更换零部件时,则可以启用耗材。服务人员可以在服务中添加工单实际使用的耗材。
消耗工时:当员工完成本项工作时,所需消耗的工作时问向租户进行工时费用收取。工时费用可点击蓝色字快速创建,也可以在【工时设置】中添加后应用。
耗材物料:在【应用】-【资产管理】-【耗材管理】中添加耗材物料,便于维修人员选择对应消耗的物料,进行维修时使用。
2.4 )服务项设置
可通过自定义服务项添加耗材等无法满足自定义收费项,例如上门工单需要收取上门费用等。
2 、工单设置
设置工单在各状态下的处理规则。
抢单数上限:设置一个工作人员手中待处理工单最多可以有几单。
3、支付设置
设置租户缴纳工单费用时可应用的支付渠道。
注意:该内容版块需要现在【设置】-【企业设置】-【支付配置】中先添加好支付账户后,再到这里进行针对该业务的付款方式设置。
4、工时设置
当员工完成本项工作时,所需消耗的工作时问向租户进行工时费用收取。所属部门不同,工时费用可以不同。主要解决给内部或外部人员费用结算金额不同的问题。
普通工单操作流程展示
1 、员工在线发起及工单处理
1 )工单上报
移动端上报:员工进入员工移动端,通过【工作台】-【物业服务】-【在线报修】进行维修任务上报。

PC端上报:员工在机构电脑端【应用】-【物业服务】-【在线报修】-【工单调度】-【创建】进行维修任务上报。
2 )工单指派/抢单
客服工作人员与管理员皆可指派处理工单的人员。客服与管理员也能直接回复上报人,在线完成对话。
移动端调度:


pc端调度:在物业机构接收到新的工单后,管理人员可在工单调度中将工单分配给最合适的服务人员,以确保工单能够得到及时处理和解决。
3 )处理工单
跟进:被指派人的移动端会收到指派提醒,选择跟进操作即可确认处理工单。
拒绝:被指派人的移动端会收到指派提醒,因临时有事或其他特殊情况下选择拒绝,则该工单回到步骤二,由负责人重新指派。
转单:员工被指派无法完成的任务或者任务需要下一位处理人时,可直接发起转单由下一名负责人处理。
4 )结单
2、租户在线发起及处理情况查询
1 )租客上报
租客通过租客端进入【我的】-【我的应用】-【在线报修】进行报修。


2 )处理情况查询
进入【在线报修】版块,通过【我提交的】-【筛选】查找租户上报的工单的处理情况。
3 )用户评价
租户针对本次服务进行评价。
当然如果针对本次服务结果不满意可支持【重新打开】要求重新进行处理。

付费工单操作流程展示
1、客户下单
1 )租客上报
租客可通过小程序、H5、App等入口,快速提交工单。在应用中选择要提交的工单类型,填写工单信息,包括问题描述、上门时间、报修地址等,然后提交工单即可。
注意:上报人手机号一定要属于对应租客员工信息,否则将无法进行信息匹配上报工单。
上门时间选择:当该时段预约满或是已经过去的时间,当租户选择时会置灰,无法选择。



2 )处理情况查询
帮助租客实时了解工单的处理情况。租客可以随时在应用中查询工单进度,了解工单的处理情况,包括工单是否已经被指派、处理进度、所需耗材情况等。这样,租客就可以更加放心地等待工单的处理结果,无需反复催促物业。
待我处理:需要租客付款或给予评价的工单信息展示。
我提交的:查询租户自行提交的工单信息当前处理的结果。

3 )用户缴费
如果需要支付费用,租客也可以在系统中直接支付。服务工单系统会根据工单类型和服务内容自动计算费用,并提供多种支付方式。租客可以通过微信、支付宝、公司代付等方式进行支付,方便快捷。

4 )用户评价
租客还可以对当前工单服务进行评价。工单处理完成后,租客可直接在工单详情页中对工单服务进行评价打分。这样,物业机构就可以了解租客对工单服务的满意度以及服务建议等,为后续的服务提供参考和改进方向。

2、员工下单
1 )员工上报
移动端上报:
员工帮租户在线提交报修工单。
费用支付方:租客承担:报修服务完成后,费用账单推送给到租客,由租客付款;企业承担:报修中产生的任何费用,都由机构自行承担,无需租客付款。

PC端上报:员工在机构电脑端【应用】-【物业服务】-【在线报修】-【工单调度】-【创建】进行维修任务上报。
2 )工单指派/抢单
客服工作人员与管理员皆可指派处理工单的人员。客服与管理员也能直接回复上报人,在线完成对话。
移动端调度:


pc端调度:在物业机构接收到新的工单后,管理人员可在工单调度中将工单分配给最合适的服务人员,以确保工单能够得到及时处理和解决。
3 )处理工单
被指派的人员可针对该工单所需的收费项进行内容勾选。勾选的内容会同步给到租客展示。
工时收费标准:工时费标准会根据你在机构pc后台【应用】-【在线报修】-【参数设置】-【工时设置】中设定的工时对应岗位展示不同收费标准。
物料:当选择的物料没有库存时,会提示暂无库存,请申领。此时去【资产管理】-【耗材领用】中申领耗材库存即可。

4 )结单
工单列表
工单列表是一种方便机构查看和管理所有工单的工具。通过工单列表,机构可以轻松地跟踪进行中的工单、已完成的工单和待处理的工单,以及它们的状态和进展情况。可以提高机构的工作效率和组织能力,同时让用户更容易地了解他们的工单状态,并及时跟进和处理。从而更好地规划和调整自己的工作流程和资源分配。
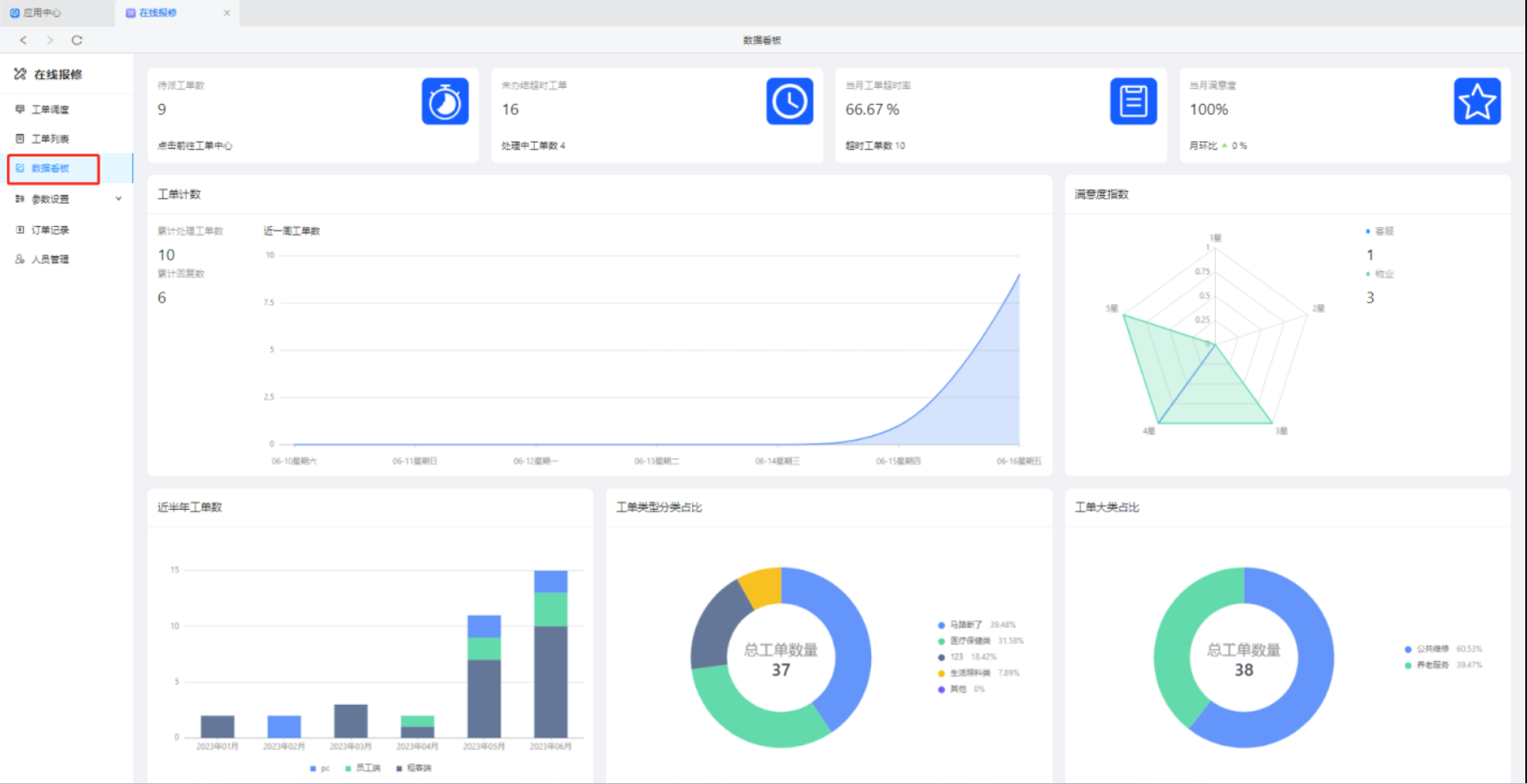
数据看板
工单数据看板是一种用于可视化和监控工单数据的工具。通过工单数据看板,机构可以实时地查看和分析工单的各种指标和数据,包括工单数量、工单类型、工单状态、工单处理时间、工单处理效率等等。这些数据可以帮助机构更好地了解用户需求和工单流程,从而优化自己的服务和流程,提高用户满意度和工作效率。
订单记录
工单订单记录是指记录服务工单应用中的所有订单信息。这些信息包括订单编号、订单内容、订单状态、订单创建时间、订单处理时间、订单完成时间、订单责任人、订单处理结果等。通过服务工单应用记录订单信息,企业可以实时掌握订单状态,及时处理客户问题,提高客户满意度。同时,企业还可以通过订单记录进行数据分析,了解订单处理情况,优化订单处理流程,提高工作效率。
青云智慧园区帮助文档
